Gravar métodos Java/Kotlin

Ao gravar os métodos Java/Kotlin chamados durante a execução do código do app, é possível ver a pilha de chamadas e o uso da CPU em um determinado momento, filtrados para métodos Java/Kotlin. Esses dados são úteis para identificar seções de código que levam muito tempo ou consomem muitos recursos do sistema para serem executadas. Se você quiser uma visualização completa da pilha de chamadas, incluindo frames de chamadas nativas, use a tarefa de criação de perfil de amostra de pilha de chamadas.

Ao gravar métodos Java/Kotlin usando o criador de perfil do Android Studio, você pode escolher o tipo de gravação:

  • Rastreamento: instrumenta seu app em tempo de execução para gravar um carimbo de data/hora no início e no término de cada chamada de método. Os carimbos de data/hora são coletados e comparados para gerar dados de rastreamento de métodos, incluindo informações de tempo. Use o rastreamento quando quiser saber os métodos exatos que estão sendo chamados. Como o rastreamento é um processo intenso, se você estiver usando essa opção, é melhor manter a gravação em torno de cinco segundos ou menos.

  • Amostragem (legada): captura a pilha de chamadas do app em intervalos frequentes durante a execução de código baseada em Java ou Kotlin do app. O criador de perfil compara conjuntos de dados capturados para conseguir informações de uso de tempo e recursos sobre a execução do código baseado em Java ou Kotlin do app. Use a amostragem se você se importa mais com o tempo do que com os métodos exatos que estão sendo chamados.

Visão geral dos métodos Java/Kotlin

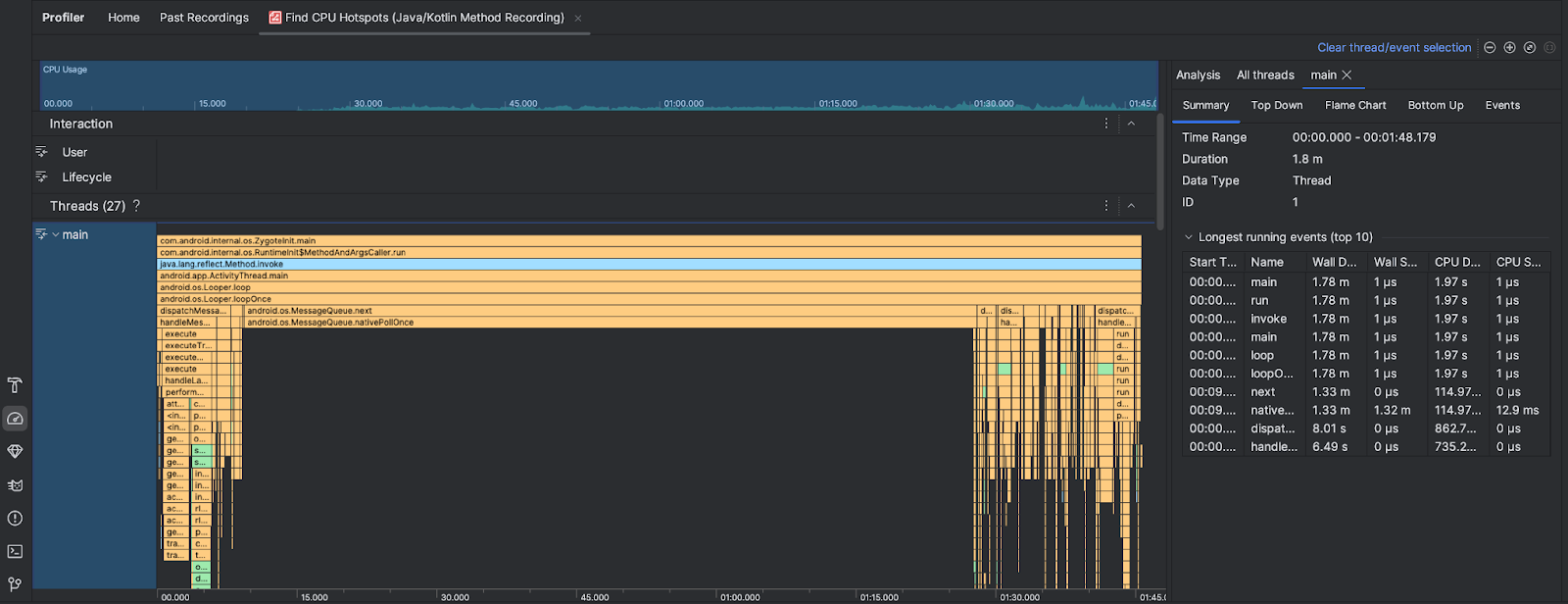
Depois de executar a tarefa Encontrar pontos de acesso da CPU, o Profiler do Android Studio fornece as seguintes informações:

  • Uso da CPU: mostra o uso da CPU pelo app como uma porcentagem da capacidade total disponível da CPU por tempo. O uso da CPU inclui não apenas métodos Java/Kotlin, mas também código nativo. Destaque uma seção da linha do tempo para filtrar os detalhes desse período.
  • Interações: mostra eventos de interação do usuário e de ciclo de vida do app ao longo de uma linha do tempo.
  • Threads: mostra as linhas de execução em que o app é executado. Na maioria dos casos, você vai querer se concentrar primeiro na linha de execução mais alta que representa seu app.

Para identificar os métodos ou as pilhas de chamadas que levam mais tempo, use o gráfico de chamas ou de cima para baixo.